Identifying cluster external traffic with subnet labels
Thanks to: Mike Fiedler, Leandro Beretta and Mehul Modi for reviewing
Often times, people who are installing NetObserv are especially looking for a solution that monitors the traffic from and to the cluster. For them, in-cluster traffic monitoring only comes as a secondary consideration. NetObserv does not process external traffic in any particular way, by default, internal and external traffic are just regular network traffic, period.
The eBPF agents know nothing about the network topology. They see packets, extract the IP addresses and metadata, do some aggregation, and forward that to flowlogs-pipeline. The agents can operate in multiple contexts, even though we're mostly interested in Kubernetes here, you can run them on your Linux PC if you wish. They are context-agnostic for everything above the host networking stack.
flowlogs-pipeline is context-aware, depending on its configuration. It's the one that knows about Kubernetes, and it uses that knowledge to enrich the network flows with pod names, namespaces, and so on.
But again, it doesn't know with absolute certainty what IP should be considered cluster-internal, and what should be cluster-external. It's actually the NetObserv operator that can provide this information based on the FlowCollector configuration, via spec.processor.subnetLabels.
What are subnet labels?
As per the doc, subnet labels "allow to define custom labels on subnets and IPs or to enable automatic labelling of recognized subnets in OpenShift, which is used to identify cluster external traffic. When a subnet matches the source or destination IP of a flow, a corresponding field is added: SrcSubnetLabel or DstSubnetLabel."
In OpenShift, NetObserv checks the Cluster Network Operator configuration to know which CIDRs are configured for Pods, Services and Nodes, then it configures flowlogs-pipeline accordingly. You can verify that in the generated configmap:
$ kubectl get cm -n netobserv flowlogs-pipeline-config -ojsonpath='{.data.config\.json}' | jq '.parameters[1].transform.network.subnetLabels'
[
{
"cidrs": [
"10.128.0.0/14"
],
"name": "Pods"
},
{
"cidrs": [
"172.30.0.0/16"
],
"name": "Services"
},
{
"cidrs": [
"10.0.0.0/16"
],
"name": "Machines"
}
]
Those are the same values that you can find in the cluster resource from networks.config.openshift.io
When you open the Console plugin and configure columns to show the subnet labels, this is what you get:

Every time flowlogs-pipeline has to process a network flow, it checks if the IP belongs to any of the defined subnets, and if so, it associates the flow with the related label.
This is not just for OpenShift. If you're not running on OpenShift, or if you want to customize the default setup for OpenShift, you can perfectly configure different CIDRs. For instance, to add more machine networks, you can write in FlowCollector:
spec:
processor:
subnetLabels:
openShiftAutoDetect: true # (this is ignored when not running on OpenShift)
customLabels:
- cidrs:
- 10.0.0.0/16
- 10.1.0.0/16
- 10.2.0.0/16
name: "Machines"
How does that help for external traffic?
You can figure out what is the external traffic based on subnet labels, or the absence thereof. In this default configuration, all the cluster network entities are expected to be covered by these 3 subnets: Pods, Services and Machines. So all the rest is external.
In the Console plugin, you can for example filter for empty Destination Subnet Label, by setting an empty string in the filter:

It gives you all the traffic to external workloads or services.
You can also create FlowMetrics resources dedicated to outside traffic. Thankfully, we provide some examples that should work out of the box with the default subnet labels:
kubectl apply -n netobserv -f https://raw.githubusercontent.com/netobserv/network-observability-operator/refs/heads/main/config/samples/flowmetrics/cluster_external_egress_traffic.yaml
kubectl apply -n netobserv -f https://raw.githubusercontent.com/netobserv/network-observability-operator/refs/heads/main/config/samples/flowmetrics/cluster_external_ingress_traffic.yaml
(More examples available here, including for external traffic latency)
These metrics leverage the absence of Subnet Labels in order to track external traffic. They also consider Subnet Labels prefixed with EXT: as external traffic. If you look at their definition, you'll see these rules expressed as that:
filters:
- field: DstSubnetLabel
matchType: Absence
- field: DstSubnetLabel
matchType: MatchRegex
value: "^EXT:.*"
Info
In FlowMetrics, when there are several filters for the same key, those filters are OR'ed, i.e. the match is satisfied if at least one is satisfied. Filters on different keys are AND'ed.
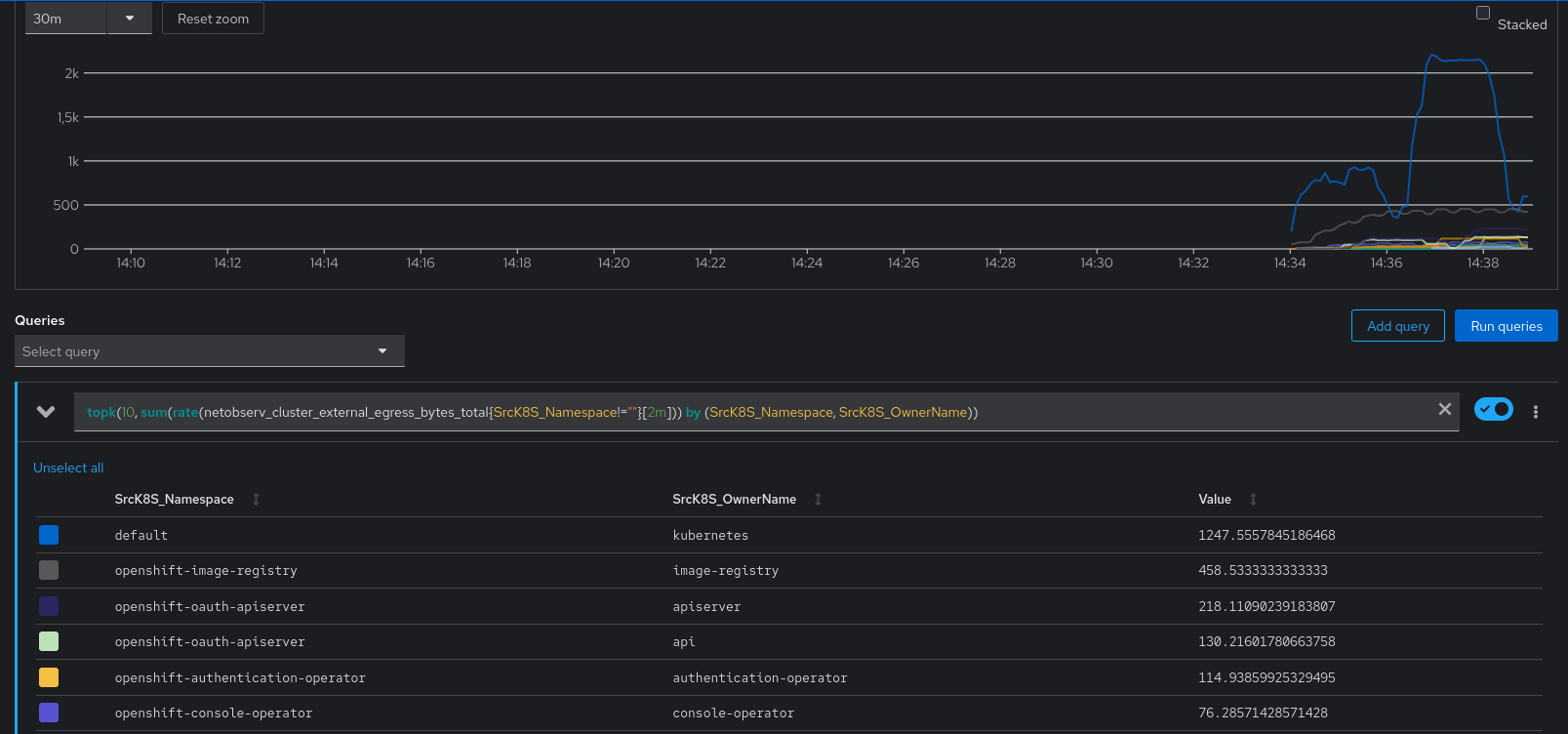
In Prometheus, you can query them with the following promQL:
topk(10, sum(rate(netobserv_cluster_external_egress_bytes_total{ SrcK8S_Namespace!="" }[2m])) by (SrcK8S_Namespace, SrcK8S_OwnerName))

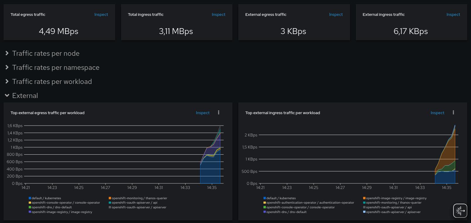
Or in the OpenShift Console, navigate to Observe > Dashboards > NetObserv / Main:

Going further: identifying the external workloads
All good so far, however this doesn't answer the question: where is this traffic flowing to (or from)?
At this point, if we don't search into the per-flow details, we don't know. With the FlowMetrics API, we could add the destination IPs as a metric label, however this is not recommended, because it results in a very high metrics cardinality, causing your Prometheus index to balloon. If you try it, the FlowMetrics webhook will warn you about it. Let's try something different...
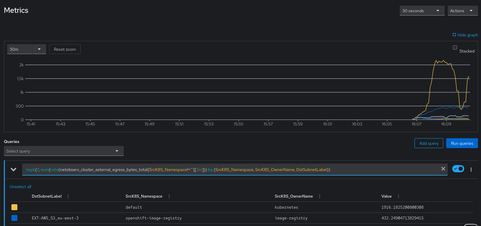
We'll take an example. The above picture shows that the OpenShift image registry has a regular ~500 KBps traffic rate to external IPs.
If we go back to the Console plugin and look at the image registry topology, aggregated per owner, here's what we get:

There are connections to several other cluster components, and this enigmatic "Unknown" element. Clicking on it will suggest two things that we can do:

- Decrease scope aggregation
- Configure subnet labels
Let's do 1, clicking on the "Resource" scope, on the left:

Wow, that's plenty of different IPs! Ok, that helps a bit, but it's certainly not the best possible visualization.
A whois on any of these IPs tells us that it's Amazon S3 under the cover. So let's ask Amazon what CIDRs are used in our region:
curl https://ip-ranges.amazonaws.com/ip-ranges.json | jq -r '.prefixes[] | select(.region=="eu-west-3") | select(.service=="S3") | .ip_prefix'
16.12.20.0/24
52.95.156.0/24
3.5.204.0/22
52.95.154.0/23
16.12.18.0/23
3.5.224.0/22
13.36.84.48/28
13.36.84.64/28
We can inject them in our subnetLabels config:
subnetLabels:
openShiftAutoDetect: true
customLabels:
- cidrs:
- 16.12.20.0/24
- 52.95.156.0/24
- 3.5.204.0/22
- 52.95.154.0/23
- 16.12.18.0/23
- 3.5.224.0/22
- 13.36.84.48/28
- 13.36.84.64/28
name: EXT:AWS_S3_eu-west-3
It is recommended to use the "EXT:" prefix for all labels on external traffic, in order to distinguish external and internal subnet labels. As we've seen before, this pattern is used in the sample metrics definitions to match external traffic. It's also used in Traffic Health for external traffic trends, and in the Quick Filters of the web console.
You can go ahead and mark all the known external traffic in a similar way: databases, VMs, web services, etc.
Info
Granted, in the past releases of NetObserv, going through every Subnet Labels configuration could be cumbersome. FlowCollector is a centralized API, typically managed by cluster admins, whereas knowing the various subnet dependencies might be more in the perimeter of application teams. In 1.11, there is a new API called FlowCollectorSlice that allows delegating that kind of configuration: non-admin users can now own a FlowCollectorSlice and add their specific subnet labels.
With this setup, we are finally able to understand where the traffic is flowing to:
Our destination label appears in the Prometheus metrics.
As well as in the topology view:
Our destination label is visible as a topology element.
Wrapping it up
We've seen:
- How NetObserv monitors all the traffic, internal and external.
- How we can use the subnet labels to mark both the internal and the external traffic.
- How to leverage it in metrics with the
FlowMetricsAPI. - And finally how to visualize that with a Prometheus console or with the NetObserv Console plugin.
As always, you can reach out to the development team on Slack (#netobserv-project on https://slack.cncf.io/) or via our discussion pages.